Pourquoi opter pour un logiciel de gestion énergétique ?

Schéma télérelève

Avec de plus en plus de réglementations dans le secteur du bâtiment dont le Décret Tertiaire, le décret BACS et la RE 2020, l’efficacité énergétique apparaît comme un sujet majeur et incontournable pour les responsables énergie et les gestionnaires de bâtiments.

Dès lors, de nombreuses entreprises parviennent à mieux gérer leurs consommations d’énergie en s’équipant d’un logiciel de gestion énergétique. Il est cependant primordial de connaître les enjeux de la gestion de l’énergie afin d’adopter la bonne stratégie car la gestion énergétique d’un bâtiment ou d’un ensemble de bâtiments est une mission difficile.

Le Décret Tertiaire va imposer aux bâtiments de plus de 1000m2 une réduction de 40% des consommations énergétiques d’ici 2030. Ainsi, pour arriver à répondre à cet objectif ambitieux, faire le choix d’un logiciel de gestion d’énergie va apparaître comme un gain de temps précieux.

Qu’est-ce qu’un logiciel de gestion énergétique ?

Un logiciel de gestion énergétique est une solution en mode SaaS (Software as a Service), accessible via un portail web par ordinateur ou par mobile et qui va permettre de centraliser toutes les données énergétiques d’un bâtiment ou d’un parc immobilier.

L’objectif va être de collecter, analyser et optimiser les consommations d’énergie afin de les réduire. En moyenne, les entreprises optimisent entre 5 et 13% d’économies d’énergie avec un ROI moyen autour de 2 ans.

Pourquoi choisir un logiciel de gestion énergétique ?

 

Des données fiables et exactes

Pour éviter les écueils des erreurs de saisie, des fichiers qui ne sont pas mis à jour ou encore d’utiliser des outils qui ne vont pas être adaptés, un logiciel de gestion énergétique va permettre d’avoir des données fiables et exactes. Les factures d’énergie et les courbes de charge vont être collectées automatiquement Pour aller plus loin dans la granularité des données, la récupération des données via une GTB va être réalisable en équipant les bâtiments à l’aide d’objets connectés et communicants. En un seul outil, toutes les données énergétiques seront regroupées et accessibles afin de gagner du temps pour l’analyse et la mise en place d’actions correctives. Il va également être possible de gérer des données patrimoniales paramétrables en fonction des typologies : site, zone, bâtiment, type d’équipements etc.


Des données disponibles en temps réel pour une analyse fine

Une solution de management de l’énergie va collecter les données en temps réel et en continu. De même qu’un logiciel permettra de mettre en place le niveau de granularité des données souhaité en corrélation avec l’analyse voulue. Un fichier Excel permettra d’avoir une vue sur les consommations passées mais une mise à jour devra être effectuée manuellement et sera chronophage.

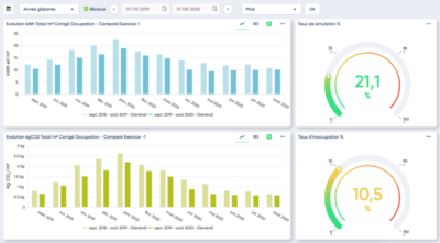
De nombreux types d’analyses sont aussi disponibles dans un logiciel de management énergétique pour permettre une analyse pointue des consommations : temporelle, polaire, répartition, répartition temporelle, répartition polaire, influence, déviation, étiquette énergétique, étiquette GES, étiquette eau, données réelles, périodes tarifaires, facturation etc.

De même, un benchmark d’un bâtiment par rapport aux standards (RT, références externes) ou un benchmark en interne (comparaison des indicateurs de performance des différents sites de l’organisation) pourra être effectué dans un outil de monitoring énergétique.

Les analyses Big Data vont permettre de mettre en place des plans d’action et de hiérarchiser les actions correctives prioritaires.


La mise en place d’alertes et les dysfonctionnements fréquents

La création d’alarmes sur seuil ou sur des équipements va permettre de remonter rapidement les dysfonctionnements d’appareils et de détecter d’éventuelles fuites. Parmi les éléments fréquents, nous retrouvons : des fuites d’eau, des éclairages allumés en période d’inoccupation, des horaires de démarrage des équipements mal réglés, des équipements qui ont des dysfonctionnements, des températures de consigne mal réglées, etc. La mesure du taux d’occupation dans les locaux corrélée à la consommation d’énergie du bâtiment permettra d’aller plus loin dans l’optimisation de la performance du site.

De plus, la solution Ubigreen Smart Metering apporte à nos clients une solution clé en main pour se mettre en conformité avec le Décret Tertiaire avec l’automatisation de l’intégration et du contrôle des factures énergétiques, la détermination automatique de l’année de référence, l’automatisation de la déclaration sur la plateforme OPERAT et un outil de suivi des actions menées.


Des données exploitables par tous

Un outil de management de l’énergie va également permettre au responsable énergie, au mainteneur et au gestionnaire du bâtiment de travailler de concert ensemble via une même plateforme. Des rapports automatiques exportables (énergétique, budgétaire ou environnemental) sont intégrés dans un logiciel de gestion énergétique. Ces modèles sont facilement diffusables et réutilisables.


Un outil indispensable pour répondre au Décret Tertiaire

Même si un logiciel de gestion énergétique n’est pas obligatoire, il apparaît de plus en plus comme un outil indispensable pour répondre aux nouvelles contraintes réglementaires. Plus qu’un économe de temps, il va centraliser toutes les données et identifier les actions correctives prioritaires avec un ROI mesurable.

De plus, le Décret Tertiaire impose une obligation de reporting qui peut être grandement facilitée par un outil de monitoring énergétique. Avoir des données fiables et exactes est devenu une nécessité pour qui veut répondre avec succès à cette nouvelle réglementation audacieuse.

Vous souhaitez découvrir le pack Décret Tertiaire ?